Aquest passat més de Maig ha estat un mes terrible: primer la rentadora i després la nevera. La part bona és que ara tenim uns electrodomèstics que gasten molt menys.
Fa uns dies vaig explicar com anem amb la rentadora nova i ara li toca a la nevera. Però en aquest cas és molt més fàcil.
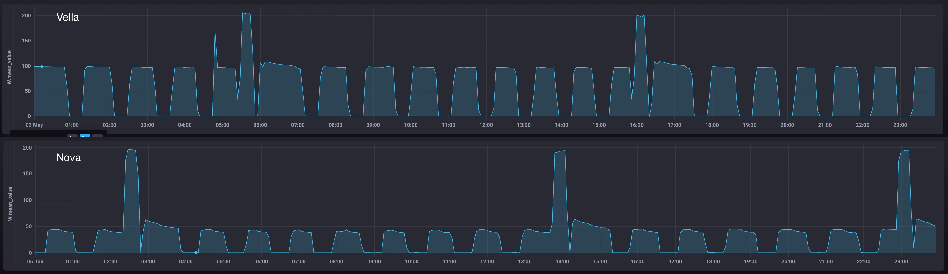
La nevera és una Haier HTW5620CNMG amb certificació energètica de classe C.
Consum
Els pics de potència són semblants, sobre els 200W. Però en el consum sostingut és quan cau, tant en el consum màxim (100W vs 50W) i també en els temps de repòs, propiciat per un millor aïllament i conservació de la temperatura.
De la mateixa manera que la rentadora, al tenir Wifi i estar connectada també té un consum residual de 1.18W, la vella, tot i no tenir Wifi, també té un consum residual però més baix, de 0.7W.
Comparant les dues ens quedaria així per un consum mensual:
| Versió | Consum | Cost |
|---|---|---|
| Vella (2012) | 48,9 kWh | 14,181€/mes |
| Nova (2025) | 22,80 kWh | 6,612€/mes |
Home Assistant
També tinc la opció de vincular-la amb HA però amb un plugin de HACS. Permet controlar les temperatures, seleccionar els modes predeterminats que té i alguna opció més. Però per exemple, tot i tenir sensor de porta obert i veure’l sempre reporta un estat de “obert”, cosa que no em permet poder fer auomatitzacions. Una pena.
Conclusió
Així com la rentadora no impacte tant a la factura, la nevera clarament si. Tindrà un impacte aproximat d’uns 5-8€ depenent del mes, cosa que fa que sigui molt més justificable el canvi que hem fet.

